- Analýza počtu kryptomien v obehu a ich rýchleho rastu.
- Dôvody, prečo väčšina kryptomien zaniká.
- Prehľad faktorov úspechu a zlyhania kryptomien na trhu.
Kryptomeny dnes predstavujú dynamický a neustále sa meniaci trh. Podľa CoinMarketCap
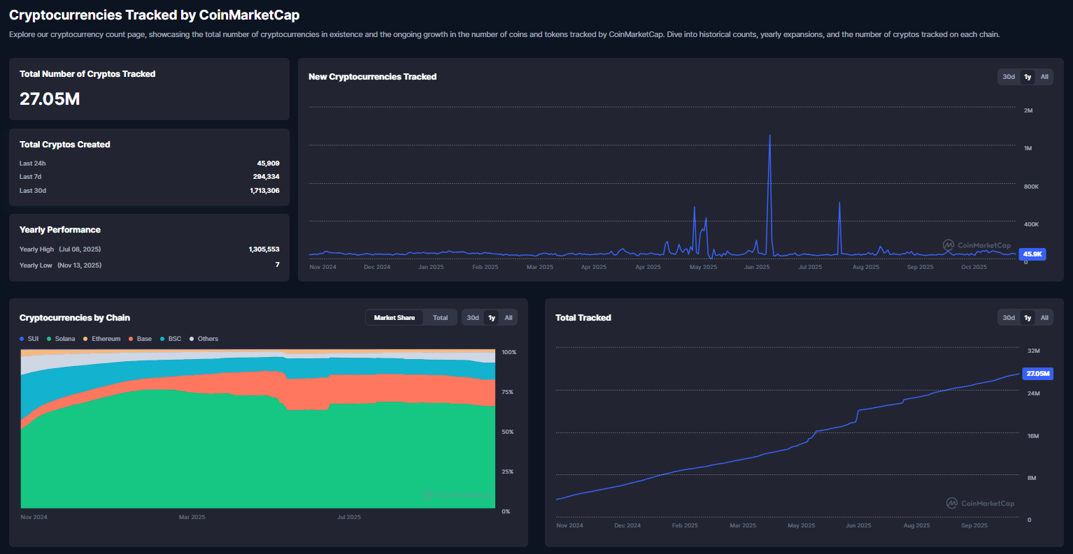
je aktuálne v obehu približne 27 miliónov kryptomien, čo je neskutočné číslo. Len za posledných 24 hodín vzniklo 45 909 nových tokenov a za posledný mesiac ich počet stúpol o 1,7 milióna.
Kryptomeny a ich rekordný počet
Tento obrovský nárast zahŕňa množstvo projektov s veľmi nízkou kvalitou alebo nejasným účelom. To zvyšuje riziko, že väčšina z nich časom zanikne. Trh s kryptomenami je charakteristický vysokou volatilitou, konkurenčným prostredím a neustálym príchodom nových tokenov.
Aj keď množstvo vznikajúcich kryptomien môže pôsobiť ako príležitosť, investori musia byť obozretní, pretože väčšina projektov nedosiahne dlhodobú udržateľnosť. Tento článok sa zameriava na fenomén masového vzniku kryptomien, vysvetľuje, prečo väčšina zaniká a aké faktory ovplyvňujú ich životnosť na trhu.
Prebieha zaujímavá súťaž s Fumbi, kde môžete vyhrať 1 200 eur rozdelených ako 100 eur každý mesiac po celý rok. Jednoduchá účasť cez registráciu, prvý vklad a zadanie kódu KRYPTONAROK- odkaz nájdete tu.
Masívny nárast nových kryptomien
V poslednom období sa zintenzívnil trend, že nové kryptomeny vznikajú v nevídanom tempe. Každý deň sa objavia tisíce nových tokenov, mnohé z nich sú experimentálne alebo majú obmedzenú používateľskú základňu.
Nárast o 45 909 tokenov za 24 hodín je rekordný a poukazuje na to, že investori a vývojári skúšajú rôzne koncepty, od decentralizovaných finančných projektov (DeFi) po meme tokeny. Tento masívny prírastok však tiež znamená, že trh sa stáva preplneným a väčšina nových tokenov stráca pozornosť investorov. Len tie projekty, ktoré prinášajú reálnu hodnotu, majú šancu prežiť.
Ďalším faktorom je nízka vstupná bariéra pre tvorbu kryptomeny. Technologicky je možné spustiť nový token za niekoľko hodín s minimálnym rozpočtom, čo vedie k nadbytku nekvalitných projektov. Investorom sa preto odporúča dôkladne skúmať tím, účel tokenu a jeho adopciu. Len projekty s jasnou stratégiou a reálnym využitím majú šancu dlhodobo prežiť.
Začnite investovať cez XTB bez poplatkov a s kódom KRYPTOMAGAZINSK získate akciu zdarma.




























